污水处理设备,工业污水处理,中水回用设备,MVR蒸发器,一体化污水处理设备-深圳宏森环保废水处理设备官网
关于我们|联系我们
二维码

微信扫码咨询

联系我们

电话:400-9969-506

QQ:2741116952

邮箱:hongsen@sazuan.com

地址:深圳市龙华区龙华街道清湖社区清湖村宝能科技园12栋6层A座

mvr蒸发器

当前位置:首页>>污水处理设备>>mvr蒸发器
MVR机械压缩蒸发器

  一、主要原理   机械式蒸汽再压缩MVR蒸发器利用蒸发器中产生的二次蒸汽,经压缩机压缩,压力、温度升高,热焓增加,然后送到蒸发器的加热室当作加热蒸汽使用,使料液维持沸腾状态,而加热蒸汽本身则冷凝......

服务承诺

排放达标

24小时快速响应

获取价格
产品概述

  一、主要原理

  机械式蒸汽再压缩MVR蒸发器利用蒸发器中产生的二次蒸汽,经压缩机压缩,压力、温度升高,热焓增加,然后送到蒸发器的加热室当作加热蒸汽使用,使料液维持沸腾状态,而加热蒸汽本身则冷凝成水。这样,原来要废弃的蒸汽就得到了充分的利用,回收了潜热,又提高了热效率,生蒸汽的经济性相当于多效蒸发的30效,减少了对外部加热及冷却资源的需求,降低能耗,减少污染。

  

 

  二、适用范围

  机械式蒸汽再压缩MVR蒸发器,适用于牛奶、葡萄糖、有机酸、VC、木糖、制药、化工、生物工程、环保工程、废液回收、造纸、制盐等行业进行蒸发浓缩、结晶。包括板式、管式、板管结合式,可以加入MVR、TVR节能技术装置。特别是沸点升高较低的物料或易蒸发的稀物料。一般使用在蒸发量≥2t/h、蒸汽价格比较贵而电价不是很高的场合,蒸发量越大的场合越适用。

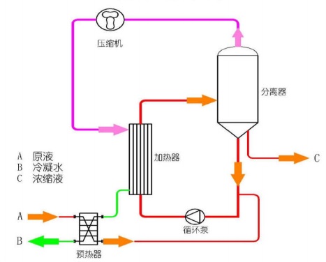
  三、系统组成

  

 

  四、工艺流程

  

 

  五、主要特点

  1、 MVR 节能蒸发器技术是目前国际较为先进的蒸发器技术,仅需要极少量生蒸汽(开机启动时需少量生蒸汽,正常运行中几乎不再需要生蒸汽),极大地降低企业运行成本,减少环境污染。

  2、由于采用压缩机提供热源,和传统蒸发器相比,温差小得多,能够达到温和蒸发,极大地提高产品质量、降低结垢。

  3、 无需冷凝器或只需很小面积的冷凝器,结构与流程非常简单,全自动操作,可连续运行,安全可靠。

  4、 设备内配CIP清洗管路,可实现就地清洗,整套设备 操作方便,无死角。

  5、 该蒸发器是物料在低温(蒸发温度35℃-100℃)、且不产生泡沫的状态下进行蒸发,料液均匀,不跑料,不易结焦,物料加热变性较小。

  6、 传统多效蒸发器采用新鲜蒸汽作为能源,如五效蒸发器蒸发1吨水一般消耗新鲜蒸汽0.23吨;MVR机械压缩蒸发器消耗的能源是电能,蒸发1吨水一般消耗电15-27度,一般沸点升高较小的物料可以达到吨水电耗20度以下。能源节省程度与用户当地的新鲜蒸汽单价与电价密切相关,如蒸汽单价180元/吨,电价每度0.7元与五效蒸发器比,每蒸发一吨水能耗节省0.23*180-20*0.7=27.4元,如蒸发量为100吨,每年运行时间为330天,每天工作24小时,每年的节约能耗费用是27.4*100*24*330=21700800元。MVR蒸发器比五效蒸发器节能60%以上。

  7、MVR机械压缩蒸发器的价格是多效蒸发器的2倍上下,对于新建项目,比较投资差异,投资采购MVR多花的投入一般在300个运行日内可收回。对于用MVR机械压缩蒸发器替换原有的多效蒸发器的节能改造项目,改造投资一般在500个运行工作日内可以收回。



  MVR蒸发器装置多少钱?

  (我们可做的规格:0.1T/H、0.2T/H、1T/H.....100T/H不等)

  拨打电话询价:400-9969-506

在线留言订购请在下面的方框中填写需求,稍后工作人员会与您取得联系!

午夜精品影院在线观看-午夜久久禁播电影-午夜剧场色-午夜开放-午夜看片福利在线观看-午夜看片神嚣免费的-午夜快车神马影视-午夜两性网-午夜伦理:伦理片-午夜伦理第1页