污水处理设备,工业污水处理,中水回用设备,MVR蒸发器,一体化污水处理设备-深圳宏森环保废水处理设备官网
关于我们|联系我们
二维码

微信扫码咨询

联系我们

电话:400-9969-506

QQ:2741116952

邮箱:hongsen@sazuan.com

地址:深圳市龙华区龙华街道清湖社区清湖村宝能科技园12栋6层A座

mvr蒸发器

当前位置:首页>>污水处理设备>>mvr蒸发器
三效蒸发器

  一、三效蒸发器介绍   三效蒸发器是蒸发器的一种,主要由三个蒸发器组合而成,三效蒸发器在运行时,需要后效的压强和溶液的沸点均低于前效蒸发器,引入前效的二次蒸汽作为后效的加热介质,即后效的加热......

服务承诺

排放达标

24小时快速响应

获取价格
产品概述

  一、三效蒸发器介绍

  三效蒸发器是蒸发器的一种,主要由三个蒸发器组合而成,三效蒸发器在运行时,需要后效的压强和溶液的沸点均低于前效蒸发器,引入前效的二次蒸汽作为后效的加热介质,即后效的加热室成为前效二次蒸汽的冷凝器,一般第一效需要消耗生蒸汽。

  二、三效蒸发器组成

  三效蒸发器主要由相互串联的蒸发器、冷凝器、盐分离器以及复制设备等组成三组蒸发器,以串联的形式组成一整套的三效蒸发系统。
 

三效蒸发器


  三、三效蒸发器工作原理

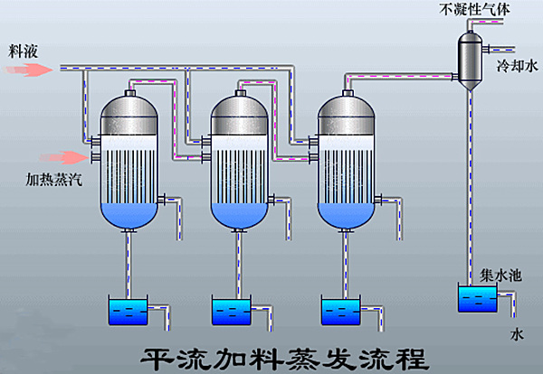
  需要蒸发的物料经进料泵进入一效加热器进行加热,然后进入蒸发室,进行蒸发,在分离器中进行气液分离,溶液从分离器底部流入循环泵吸入口,利用循环泵送入加热器、分离器进行循环流动与蒸发,蒸发出来的蒸汽进入冷凝器被全部冷凝。

  在蒸发换热室内,外接蒸汽液化产生汽化潜热,对废水进行加热。由于蒸发换热室内压力较大,物料在蒸发换热室中高于正常液体沸点压力下加热至过热。加热后的液体进入结晶蒸发室后,物料的压力迅速下降,导致部分物料水溶液闪蒸或者沸腾。

  废水蒸发后的蒸汽进入二效蒸发器作为动力蒸发器进行加热,未蒸发废水和盐分暂存在结晶蒸发室。一效、二效、三效蒸发器之间通过平衡管相通,在负压所用下,高含盐废水或物料由一效向二效、三效依次流动,废水不断被蒸发,废水中盐的浓度越来越高,当废水物料中的盐分超过饱和状态时,水中盐分就会不断地析出,进入蒸发结晶室的下部的集盐室,整个过程周而复始,实现盐水分离。

  冷凝器链接有真空系统,真空系统抽掉蒸发系统内产生的未冷凝气体,使冷凝器和蒸发器保持负压状态,提高蒸发系统的蒸发效率。在负压作用下,三效蒸发器中的废水产生的二次蒸汽自动进入冷凝器,在循环冷却水的冷却下,废水物料产生的二次蒸汽迅速转变成冷凝水。冷凝水可采用连续出水的方式,回收至回用水池。
 

三效蒸发器


  四、三效蒸发器特点

  1、节能

  以蒸发出的蒸汽作为能源,减少设备的消耗。

  2、速度快,出料质量好

  不仅蒸发能力强大,而且出水速度快。

  3、减少堵塞结垢现象的产生

  蒸发器内设置旋流板,可提高系统的传热系数,减少堵塞结垢现象的产生。

  五、三效蒸发器工艺

三效蒸发器工艺


           咨询MVR蒸发器方案和报价可在线咨询1-1211251F05B22.gif
           或拨打全国免费询价热线400-9969-506 

 

在线留言订购请在下面的方框中填写需求,稍后工作人员会与您取得联系!

午夜精品影院在线观看-午夜久久禁播电影-午夜剧场色-午夜开放-午夜看片福利在线观看-午夜看片神嚣免费的-午夜快车神马影视-午夜两性网-午夜伦理:伦理片-午夜伦理第1页