污水处理设备,工业污水处理,中水回用设备,MVR蒸发器,一体化污水处理设备-深圳宏森环保废水处理设备官网
关于我们|联系我们
二维码

微信扫码咨询

联系我们

电话:400-9969-506

QQ:2741116952

邮箱:hongsen@sazuan.com

地址:深圳市龙华区龙华街道清湖社区清湖村宝能科技园12栋6层A座

MVR蒸发器

当前位置:首页>>工程案例>>MVR蒸发器

江苏农药厂的废水处理工程

来源:本站
  项目介绍
  江苏某农化有限公司主要从事农药的生产和研发,是一家私营企业,年销售额过亿元。众所周知,农药在生产的过程中,会产生很多含有三嗪酮的废水,三嗪酮类化合物是一类具有潜在生物活性的杂环化合物,具有杀虫活性的吡蚜酮是三嗪酮类化合物的典型代表,具有高效、低毒、环境友好的特点!
  三嗪酮废水对人体可造成严重的伤害,一定剂量下可致人死亡,而且对环境的污染较严重,比如改变土壤、水生物中毒等。
MVR蒸发器,农药厂废水处理
  该企业一天废水量在400吨左右,经过宏森环保的技术人员现场勘查,最终推荐MVR蒸发器设备。目前设备运行已有1年多了,废水处理的结果比较让人满意。
  主体工艺
  化学分离+络合沉淀+催化氧化+MVR
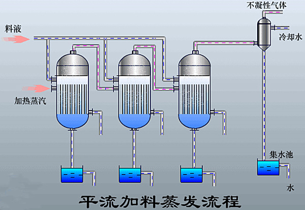
mvr蒸发器设备
  主要由相互串联的蒸发器、冷凝器、盐分离器以及复制设备等组成多效蒸发器,以串联的形式组成一整套的多效蒸发系统。
  处理结果
  处理前:COD22000
  处理后:COD小于500
  排放标准:回用
  宏森环保设备优势
  1、废盐无害化;
  2、废水可回用;
  3、运行成本低;
  4、速度快,出料质量好。
午夜精品影院在线观看-午夜久久禁播电影-午夜剧场色-午夜开放-午夜看片福利在线观看-午夜看片神嚣免费的-午夜快车神马影视-午夜两性网-午夜伦理:伦理片-午夜伦理第1页 午夜精品影院在线观看-午夜久久禁播电影-午夜剧场色-午夜开放-午夜看片福利在线观看-午夜看片神嚣免费的-午夜快车神马影视-午夜两性网-午夜伦理:伦理片-午夜伦理第1页